Quais as formas de visualizar o custo realizado da minha safra?
Acompanhar de perto os custos realizados da safra é fundamental para entender para onde está indo o seu dinheiro e tomar decisões mais assertivas ao longo do ciclo produtivo.
No Aegro, você conta com recursos que organizam automaticamente esses gastos por categoria e apresentam tudo em gráficos e relatórios claros, facilitando a análise do custo por hectare e da participação de cada insumo no resultado final.
O controle dos custos de produção são importantes para avaliar qual a participação de cada insumo ou demais custos no montante total ao longo da safra.
No Aegro esse custo de produção pode ser visualizado de forma simples e completa na aba Custo Realizado através de um gráfico dinâmico.
Os custos apresentados nessa aba são compostos por lançamentos financeiros apropriados a essa safra, abastecimentos ou manutenções de seu Patrimônios, além das realizações de atividades em que ocorreu a baixa de estoque dos insumos.
O gráfico expressa os custos por diferentes parâmetros, enquanto mais abaixo, a parte externa do gráfico especifica a participação de cada insumo ou registro nesse parâmetro.
Novo Custo Realizado
A partir das novas categorias financeiras, apresentamos o novo visual do Custo Realizado BETA
Com ele, você poderá acompanhar os custos de suas safras de forma ainda mais completa, podendo visualizar de acordo com as categorias financeiras, produtos ou serviços e patrimônios.

Nova visualização do Custo Realizado
Ver como
Nesta opção você poderá personalizar a forma como deseja verificar os custos de sua safra, incluindo gráfico e os descritivos

Opções de visualização do gráfico
Custo total (R$): exibe o gráfico somente por valor total dos custos, assim verá a composição em valor, onde as cores e valores individuais representarão cada tipo de custo pelo critério selecionado.
Custo por área total (R$/ha): exibe o gráfico pelo custo total do hectare, assim verá a composição em valor de hectare, onde as cores e valores individuais representarão cada tipo de custo pelo critério selecionado.
Custo total (unidade produtiva): exibe o gráfico pelo custo total em relação a unidade produtiva informada na safra, assim verá a composição em quantidade de sacos, kg ou outra unidade. As cores e valores individuais representarão cada tipo de custo pelo critério selecionado.
Custo por área total (unidade produtiva/ha): exibe o gráfico pelo custo total do hectare, em relação a unidade produtiva informada na safra. Assim verá a composição em valor de hectare, onde as cores e valores individuais representarão cada tipo de custo pelo critério selecionado.
Participação (%): exibe o gráfico somente pela porcentagem de participação de cada tipo de custo. Assim verá a composição em porcentagem, onde as cores e valores individuais representarão cada tipo de custo pelo critério selecionado.
Ambos custos pela unidade produtiva (sc 60 kg, kg, t, etc) informada na safra somente são calculados quando informado Valor projetado de Venda no Painel de Controle da safra.

Acesse o Painel de controle para informar Valor projetado de venda
Descritivos de Custo Realizado
Na parte inferior ao gráfico, é exibida a composição de acordo com a visualização selecionada, podendo expandir ou comprimir os dados para verificação.
Para expandir, basta clicar na flecha ▶️ ao lado de cada linha. A flecha será alterada para baixo 🔽 , indicando a expansão aberta, assim poderá verificar a composição.

Clique na flecha ao lado do tópico para expandir
Se desejar verificar os registros vinculados a um tópico, basta clicar no menu Ações, disponível nos 3 pontos no canto direito da linha, e então selecione a opção Ver registros

Clique menu Ações e em Ver registros
Esta ação gerará a abertura de uma nova janela, onde serão listados todos os registros vinculados a este tópico, onde poderá verificar a composição específica com tipo de registro, data, produto, categoria financeira analítica vinculada ao registro ou item, descrição, quantidade e unidade.

Visualizando registros
Você também poderá personalizar as colunas que deseja ter nesta visualização, clicando em Colunas e assinalando com ✅ a coluna desejada.
Se deseja remover alguma coluna de sua visualização, basta clicar novamente sobre a caixa de seleção, deixando-a vazia. Para fechar a opção de seleção de colunas, basta clicar novamente em :logo_teams: Colunas que as opções serão recolhidas.
Ícones dos registros
Nos registros exibidos, poderá identificar que, ao lado da data, são exibidos os ícones que identificam o tipo do registro.
Você poderá passar o mouse 🖱️ sobre o ícone para verificar o que significa, mas também listamos abaixo o que cada ícone identifica!
Ícone | Significado |
|---|---|
![]() | Identifica um lançamento financeiro de Despesa |
![]() | Identifica um registro de Atividade |
![]() | Identifica um registro de Abastecimento |
![]() | Identifica um registro de Manutenção |
Abaixo vamos apresentar cada um dos gráficos e as informações que você poderá verificar em cada seção!
Por Categoria Financeira
Ao acessar o novo Custo Realizado, será automaticamente selecionada esta opção de visualização por Categoria Financeira, onde poderá verificar o gráfico de composição dos custos e os descritivos de acordo com cada categoria.
Isto significa que poderá visualizar a composição dos custos de sua safra distribuídos conforme o tipo de custo referente à categoria selecionada, de diferentes origens: Atividades, Abastecimentos, Manutenções ou Despesas.

Custo Realizado por Categoria Financeira
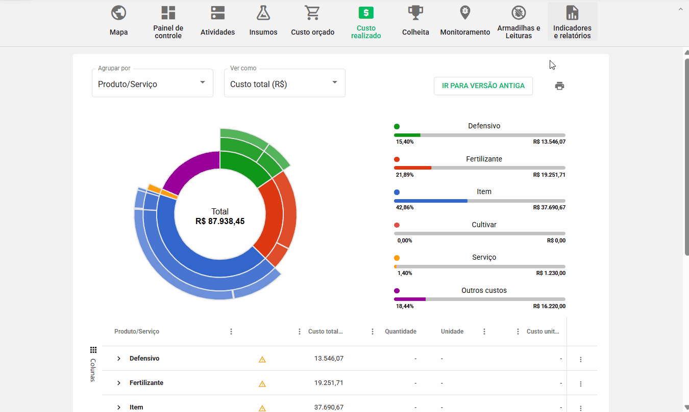
Por Produto ou Serviço
Aqui poderá verificar os custos distribuídos de acordo com o tipo do item informado, seja um produto utilizado, serviço ou outros custos, geralmente provenientes de lançamentos financeiros sem itens, ou seja, que não estão vinculados a um item específico,
Isto significa que poderá visualizar a composição dos custos de sua safra distribuídos conforme o serviço ou tipo e subtipo de produtos de diferentes origens: Atividades, Abastecimentos, Manutenções ou Despesas.
A linha Outros Custos trará todos os registros que não possuem produtos ou serviços vinculados, mas compõem o custo de sua safra, assim, ao clicar para expandir esta opção, será automaticamente aberta a nova janela, listando todos os registros agrupados neste tipo de Custo.

Custo Realizado por Produto/Serviço
Por Patrimônio
Aqui poderá verificar os custos distribuídos de acordo com a distribuição a cada tipo de Patrimônio e Patrimônio específico.
Isto significa que poderá visualizar a composição dos custos de sua safra distribuídos conforme o Patrimônio vinculado de diferentes origens: Abastecimentos, Manutenções ou Despesas.
A linha Outros Custos trará todos os registros que não possuem vínculo a um Patrimônio, sendo registros de Atividades ou Despesas.
Ao clicar para expandir esta opção, será automaticamente aberta a nova janela, listando todos os registros agrupados neste tipo de Custo.

Custo Realizado por Patrimônio
Gerar relatório de Custo Realizado
Em todas as visualizações do Novo Custo Realizado, você poderá gerar relatório, clicando sobre a impressora 🖨️ e no formato desejado: planilha (.XLSX) ou PDF.

Clique na impressora e no formato desejado
Visualizar na versão antiga
Caso deseje, ainda é possível verificar o Custo Realizado pela visualização antiga, neste primeiro momento.
Para isto, basta clicar em IR PARA VERSÃO ANTIGA
Será exibida uma mensagem informando que, em breve, será descontinuada, mantendo apenas a nova versão.

Confirme se deseja voltar a versão antiga
Aguarde o processamento de sua solicitação por alguns segundos e será disponibilizada a versão antiga, ainda com o aviso sobre a descontinuação em breve.
Para avançar para a versão nova, basta clicar no botão IR PARA VERSÃO NOVA

Para voltar a versão nova, clique em IR PARA VERSÃO NOVA
Pronto! Agora você já sabe as formas de visualização do custo realizado da sua safra.
Esse artigo ajudou você? Deixe sua nota!
Ficou com dúvidas? Escreva sua pergunta nos comentários abaixo.



